Track operations with Jobs
1. What is a Job
?
Job
?When using Picsellia to advance your Computer Vision project, you may need to perform tasks that require significant time and computing resources. These tasks, such as importing a large annotation file, training a model, or enhancing your Data
, are referred to as Job
on Picsellia.
To ensure that users are aware of the progress of these Job
, you can use the Jobs tab to track their progress and access related logs. There are three types of Picsellia Job
:
- Processings: These are scripts that utilize Picsellia to apply pre-annotation or data augmentation to
Dataset
. Both public and user-created processings can be accessed in the Jobs tab. - Trainings: These are model training completed on Picsellia's infrastructure. Both public models and user-imported models and training scripts can be accessed in the Jobs tab.
- Internals: These are Picsellia's native object manipulations, such as annotation imports or
Dataset
forks.

Jobs tab
In the Jobs tab you can filter byJob
type
2. Job
details
Job
detailsFor each Job
, you'll retrieve several contextual information (from left to right):
- The status of the
Job
(Success/Failure/Running) - The name of the
Job
(Clicking on it will display the logs of this action) - The user who triggers this
Job
- The Picsellia object affected by this
Job
(Clicking on it will show the related object e.g.Dataset Version
) - The duration since the
Job
has been triggered - The duration of the
Job
to be completed

Job
details
As mentioned, by clinking on the Job
name, you will access a detailed view of the related Job
.

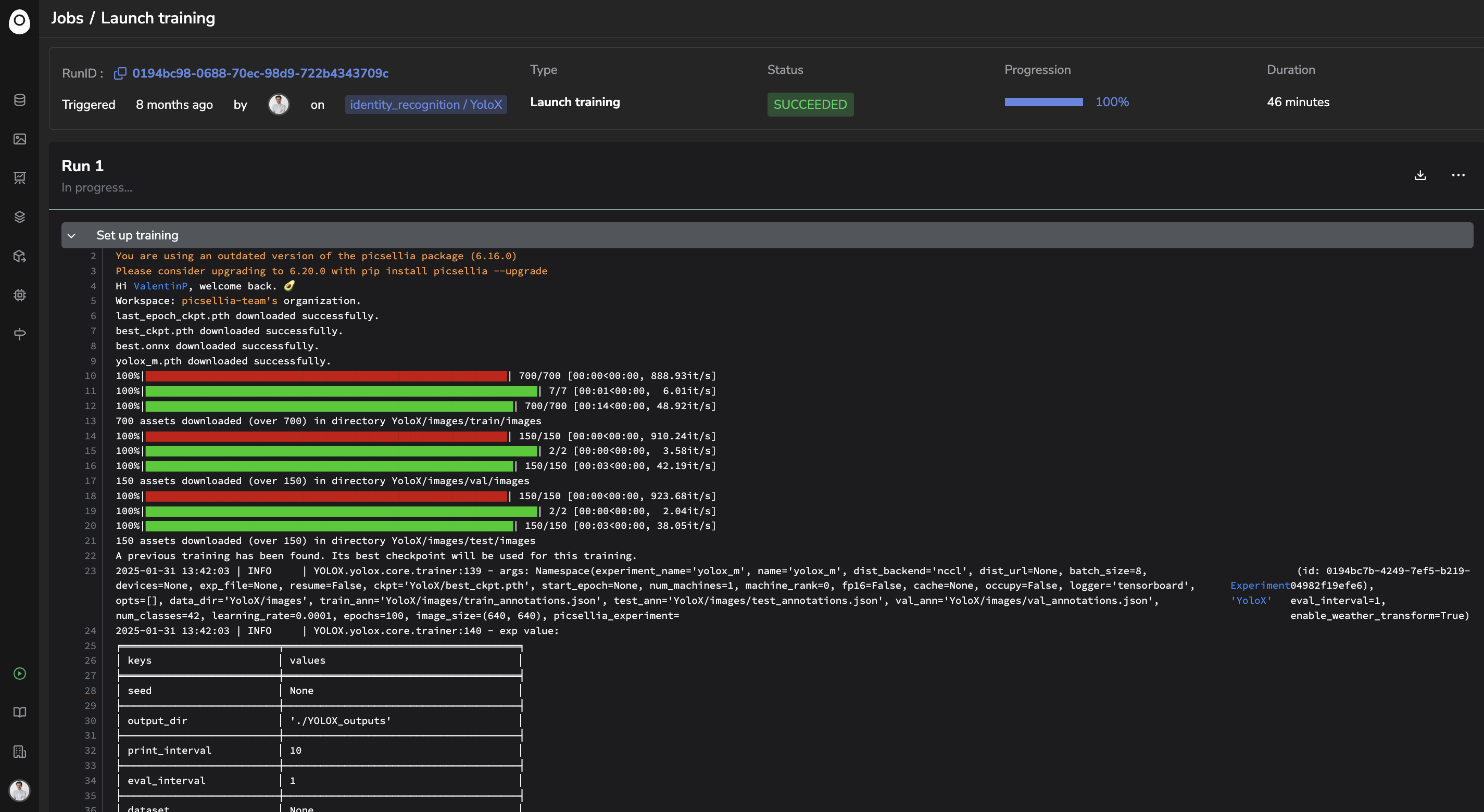
Detailed view of a Job
In addition to the Job
details already displayed in the Jobs tab, this detailed view will let you access to:
- The
Job
logs if available. For example, internalJob
are not generating logs. Regarding non-public processing & training imported by users, it depends on the logs generated in the dockerized script imported to the Picsellia model or processing private registry. - The
Job
ID (for SDK use) - The possibility of relaunching the
Job
thanks to the Re-run button in case of aProcessing
(top right corner)
Thanks to the
Job
, you can have a clear overview of all the ongoing operations related to the Organization you're connected to.
Updated 16 days ago